Проверить разрешение или патент на работу
Чья база. Управления по вопросам миграции МВД России.
Что можно сделать. Проверить, действительно ли разрешение или патент на работу у иностранных граждан и у лиц без гражданства. Как правило, такие разрешения требуются гражданам, которым для въезда в Россию нужна виза. Большинство мигрантов из СНГ работают по патенту.
Что нужно знать для проверки. Серию и номер документа.
Что можно узнать. Проверить, легально ли человек работает на территории России.
Кому и когда может помочь. Сервис в первую очередь предназначен для руководителей и кадровых работников предприятий, на которых трудятся иностранцы.
Если выяснится, что разрешение поддельное или его вообще нет, человек без статуса ИП, который привлек к работе иностранца, оштрафуют на 2000—5000 Р. А вот для должностных лиц ответственность строже: штраф составит 25 000—50 000 Р. Организацию или индивидуального предпринимателя могут оштрафовать на 250 000—800 000 Р либо приостановить деятельность на срок от 14 до 90 суток.
Сослаться на то, что руководство предприятия не знало о поддельном разрешении, не получится: сервис доступен для всех, он бесплатный и проверить работников никто не мешал.
Сервис может быть полезен и частным лицам, например тем, кто нанимает бригады жителей ближнего зарубежья для ремонта квартир и строительства. Гарантий это не дает, но поможет избежать потенциальных проблем с правоохранительными органами — не остаться в середине ремонта без рабочих, задатка и строительных материалов из-за того, что у бригады внезапно истек срок разрешения на работу и их депортировали на родину. А еще это поможет избежать штрафа за прием работу без разрешения или патента.
Как посмотреть статистику в Одноклассниках
У раздела статистики один и тот же функционал на сайте и в приложении. Вы можете узнать данные как для личного аккаунта, так и для группы.
Личной страницы
Данные доступны для всех профилей, у которых более 100 друзей. Чтобы посмотреть статистику, нажмите «Еще» в меню под аватаркой и выберите раздел «Кабинет бизнеса». Этот же раздел можно найти в «Настройках».
Как посмотреть статистику личной страницы в Одноклассниках
Выберите пункт «Статистика профиля». Если у вас больше 100 подписчиков, в разделе будут данные по аудитории, постам и действиям.
Статистика профиля в Одноклассниках
Группы
Зайдите на страницу группы и кликните по пункту «Еще». Выберите раздел «Статистика». Вам доступны вкладки: «Обзор», «Пользователи», «Действия», «Публикации», «Товары», «Аудитория» и «Видео».
Как посмотреть статистику группы в Одноклассниках
«Обзор» – основные показатели группы: охват, обратная связь, вовлеченность и ее коэффициент. Есть данные по приросту подписчиков и процентные диаграммы за месяц по охвату, платформам и популярному контенту.
Общая статистика группы в ОК
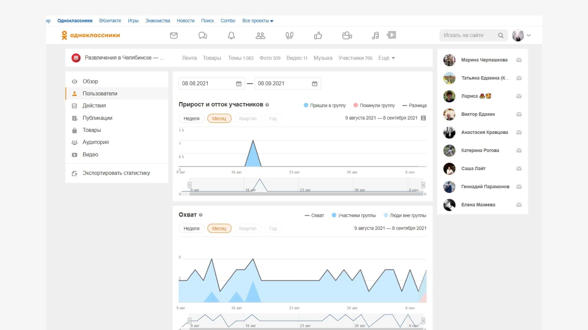
«Пользователи» – детальная сводка по подписчикам в виде графика. Можно посмотреть динамику прироста или оттока аудитории, охваты, вовлченность и общее число участников.
Статистика пользователей в ОК
«Действия» – активность в группе: как часто ставят лайки, смотря фото и видео, сколько негативных действий совершают. Есть график «Отрисовка контента» – количество всех показов контента.
Статистика действий в ОК
«Публикации» – раздел со статистикой всех вышедших постов: охваты, лайки и негативные действия.
Статистика публикаций в ОК
«Товары» – данные по взаимодействию с добавленными товарами: охваты, обратная связь, количество отображений в ленте (отрисовка), вовлеченность и ее коэффициент.
Статистика товаров в OK
«Аудитория» – какие демографические группы занимают большую долю, как реагирует активное ядро группы, из каких источников совершают больше всего переходов.
Статистика аудитории в ОК
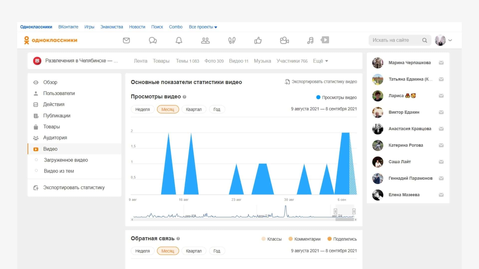
«Видео» – раздел с общим показателем просмотров и обратной связи для всех видео. Можно посмотреть на графике, какие ролики из постов или раздела «Видео» собрали больше просмотров за указанный период.
Статистика видео в ОК
Для анализа данные можно выгрузить – нажмите на «Экспортировать статистику». Доступны форматы xls и csv, можно выбрать период и типы данных.
Сделать свой первый отчет вам поможет статья: «Как SMM-щику освободить 5–10 часов ежемесячно, автоматизировав отчеты».
Эффективного продвижения и хорошей статистики!
*Соцсеть признана экстремистской и запрещена в России.

Ответственность за поиск информации о людях
Согласно российскому законодательству, граждане имеют право на неприкосновенность частной жизни. Нарушение этого права влечет за собой реальное наказание в виде тюремных сроков и штрафов.
Популярные статьи
Высокооплачиваемые профессии сегодня и в ближайшем будущем
Дополнительный заработок в Интернете: варианты для новичков и специалистов
Востребованные удаленные профессии: зарабатывайте, не выходя из дома
Разработчик игр: чем занимается, сколько зарабатывает и где учится
Как выбрать профессию по душе: детальное руководство + ценные советы
Лицо, осуществляющее противозаконный сбор информации, подвергается штрафу в размере до 200 000 рублей. В качестве альтернативы наказанию за нарушение неприкосновенности частной жизни предусмотрено 360 часов принудительных работ, до одного года исправительных работ, арест на четыре месяца и лишение свободы на два года. Слежка и прослушивание влекут за собой уголовное преследование.
Чтобы избежать проблем, следует использовать только общедоступные данные о соответствующем лице, которые получены при поиске людей в Интернете законным способом.
Хотя сбор персональных данных подлежит уголовному наказанию, но можно анализировать и читать общедоступную информацию. Ее вполне достаточно, чтобы получить полное представление о человеке. При необходимости получения особых сведений или установления местонахождения пропавшего человека стоит обратиться в специализированную службу.
История поисковых запросов
Поисковые запросы, как и личная информация, помогают интернет-алгоритмам определять, чем интересуется пользователь и что ему нужно. Например, если вы несколько раз искали в Google или «Яндексе», где купить смартфон, система будет показывать баннеры магазинов электротехники.
Учитываются запросы не только в самих поисковых системах, но и в принадлежащих им сервисах. Если в YouTube вы часто ищете и смотрите обзоры гаджетов, Google на основе этой информации будет предлагать рекламу, связанную со смартфонами и другими девайсами.
Где посмотреть историю поисковых запросов:
- В аккаунте Google — раздел «Мои действия».
- В аккаунте «Яндекса» — раздел «История действий» (очистить историю запросов можно в настройках).
- В профиле Facebook — раздел «Журнал действий».
Индустрия 4.0
Легко ли украсть ваши данные? Пройдите тест и узнайте
История входов и информация о девайсах
Чтобы обезопасить аккаунт от взломов, почти все социальные сети фиксируют, когда, где, с какого IP-адреса и устройства заходил пользователь. Если авторизация кажется подозрительной, система может прислать уведомление, чтобы оповестить владельца профиля.
Где посмотреть историю входов и информацию об устройствах:
- В аккаунте Google — раздел «Ваши устройства»;
- В аккаунте «Яндекса» — раздел «Яндекс ID» → «Входы и устройства»;
- «ВКонтакте» — раздел «Безопасность»;
- В профиле Facebook — раздел «Журнал действий»;
- В приложении Instagram — раздел «Настройки» → «Безопасность» → «История активности».
Cloaq
Cloaq – коммуникационный сервис, который реализовал идею анонимности в ее абсолютном виде. Для авторизации здесь не требуется ни пароль, ни номер телефона, ни IP-адрес. Приложение даже не сохраняет кукис. Все, что требуется, это придумать пароль к выданному системой цифровому идентификатору и запомнить сочетание. В общем, даже если базу данных аппа взломают, то злоумышленники ее не найдут: идентификаторы сами по себе ничего не дают, а пароли к ним ничего не скрывают.
Плюс ко всему, анонимные сообщения другим пользователям здесь можно отправлять любой длины. Так что можно здесь даже завести анонимный дневник или блог, собирающий и пересказывающий сплетни, касающиеся знакомых друг другу людей.
Более того, все настолько анонимно, что даже создатели сервиса предпочитают не раскрывать свои имена.
Что такое цифровой след
Цифровой след бывает активным и пассивным. В первом случае пользователь оставляет информацию о себе намеренно, например пишет комментарий под видео на «Ютубе» или заполняет профиль во «Вконтакте». Чем больше постов или фотографий вы выкладываете, тем заметнее становится ваш цифровой след. Он растет как снежный ком: информация остается в сети на годы, особенно если речь о крупных платформах, которые вряд ли закроют или удалят из интернета.
С пассивным следом сложнее: он появляется без ведома человека. Информацию о пользователе собирают с помощью разных инструментов, например через рекламные трекеры, файлы Cookies и фингерпринты.
Фингерпринт — это цифровой отпечаток пальца пользователя, инструмент, который выделяет человека на основе настроек браузера и устройств. В первую очередь фингерпринт нужен, чтобы сайты отображались правильно. Передаются данные о разрешении экрана, операционной системе, местоположении и настройках языка. Все эти детали формируют уникальный слепок.
Узнать, какую информацию о вас собирают сайты, можно с помощью специальных приложений:
- Cover Your Track анализирует онлайн-отслеживания и уникальность вашего фингерпринта. Тест имитирует загрузку нескольких трекеров активности и определяет уровень защиты от отслеживания. Сервис предоставляет детальный отчет об уникальности цифрового отпечатка. Высокая уникальность выделяет пользователя среди остальных — так его можно точнее идентифицировать.
- Whoer — сервис для проверки информации, которую браузер передает в интернет. После прохождения теста приложение покажет, насколько вы анонимны в сети.
- — небольшая игра, которая наглядно показывает, как отслеживают и анализируют любые действия пользователя на обычном сайте.
Рекламные трекеры — это специальные инструменты, которые собирают и идентифицируют информацию о пользователях для аналитики и персонализированной рекламы. С их помощью маркетологи узнают, как люди взаимодействуют с контентом в интернете. Чаще всего их встраивают в сайты с согласия владельцев. Но встречаются и мошеннические трекеры, которые передают информацию третьим лицам. Часто их маскируют, чтобы избежать блокировки браузерами.
Yik Yak
Создатели этого сервиса решили скрестить преимущества реального общения и виртуального и предложили своим пользователям обмениваться сообщениями длиной до 200 символов, но при этом они должны физически находиться близко друг от друга. Идея анонимности тут возведена в абсолют: для того, чтобы опубликовать сообщение, пользователю смартфона не нужно даже авторизовываться. Видеть же его анонимные послания могут только те пользователи, которые находятся от автора на расстоянии до 5 миль. Причем в настройках можно сократить радиус охвата еще до нескольких десятков метров.
Сервис ориентирован на посетителей студенческих кампусов, библиотек и других публичных мест на территории университета, где собирается много людей. Идеальное приложение для того, чтобы «троллить» преподавателей во время лекций, распространять сплетни во время перерыров или рассказывать какую-то инсайдерскую информацию на производственных совещаниях.
В отличие от большинства его конкурентов, у Yik Yak есть адекватная бизнес-модель. Пользователям предлагают бесплатно максимальный охват до 500 человек, а за то, чтобы сообщение увидело до 1000 человек, придется выложить $0,99, за 10 тыс. – $5.
Студенты Тайлер Дролл и Брукс Баффингтон запустили свой стартап в ноябре 2013 года. Они ожидали, что их инструмент станет идеальной школьной доской объявлений или сервисом для знакомств, но на деле Yik Yak стал идеальным инструментом для травли. Оскорблений на расовой или сексуальной почве здесь столько, что создатели называют их количество «шокирующим».
В конце июня сервис получил от инвесторов $10 млн. Пока приложение работает только в 250 кампусах на территории США. Но динамика впечатляющая: еще в апреле он был доступен в 100 учебных заведений. Количество пользователей сервиса его авторы не называют.
Шпионские приложения для взлома Telegram
Топ-3 шпионских программ для взлома Telegram:
- Cocospy. Обеспечивает доступ к личной переписке и групповым чатам пользователя. Для работы приложения не нужно открывать root-права (Android) или джейлбрейк (iOS).
- mSpy. Открывает доступ к контактам, текстовым сообщениям и файлам, секретным чатам. Нужны рут-права или джейлбрейк.
- Spyzie. Осуществляет полный мониторинг целевого аккаунта Telegram: как часто пользователь применяет мессенджер, с кем контактирует, какие сообщения и файлы отправляет.
Любая из перечисленных программ подходит для взлома не только мессенджера, но и других социальных сетей, получения доступа к личной информации пользователя и ее анализа.
Внимание: опасайтесь мошенников
Интерес людей к возможности определения различных сведений по номеру телефона с каждым годом только увеличивается. И этим стараются по полной пользоваться мошенники
Важно не попасться к ним на крючок
Что предлагают мошенники? В первую очередь, определение подробной информации о человеке по номеру телефона за деньги. Предлагается предоставление не только ФИО и фото, но и данных паспорта и других документов. За дополнительную плату мошенники обещают отправить историю звонков за последнюю неделю и даже сведения о передвижениях с метками на карте!
Самое опасное здесь то, что узнать всю эту информацию действительно можно. Все это за пару часов определяют сотрудники сотовых операторов и банков. Разумеется, определяют нелегально. Но хотя бы определяют! Мошенники же только говорят, что отправят все перечисленные сведения, но получив деньги моментально скрываются.
Как не попасться? Во-первых, важно знать, что стоимость таких нелегальных услуг высокая. В 2018 году журналисты BBC сумели связаться с двумя сервисами по пробивке людей по номеру телефона
В обоих случаях цена услуги составила 20 тысяч рублей. Если вам предлагают нечто подобное за 2-3 тысячи рублей, будьте уверены, что это мошенники.
А во-вторых, найти таких исполнителей сложно. Если вы попали на сайт «профессиональных пробивальщиков номеров» с первой страницы Google или «Яндекса», то это на 99% мошенники. Реальные исполнители ценят анонимность, поэтому чаще всего их можно найти в «даркнете» и Telegram.
Это же касается и частных детективов. В последнее время таких развелось много. Все они обещают массу сведений по одному лишь номеру телефона, но настоящих мастеров довольно мало. Многие «детективы» ставят своей основной целью обман клиента, а не помощь ему. С ними тоже нужно быть бдительными.
Лучше и вовсе не связываться ни с чем незаконным, слишком уж велика вероятность обмана. Да и легальными способами, как мы доказали в этой статье, можно узнать крайне много ценной информации о человеке по одному только номеру телефона.
ТИП 3: Мнительные люди.
К третьему типу людей относятся мнительные люди. Это люди, которые постоянно и, причем беспричинно, испытывают чувство тревоги по поводу любых событий будущего. Они не выставляют своих фотографий, постоянно боясь, что их сглазят. Их девиз: «если радуешься, радуйся по тише, рядом ходит зависть, может и услышать».
Они считают, что через фото в интернете человек теряет энергию. То есть, когда человек выкладывает на всеобщее обозрение фотографии с отпусков, свадеб или хвастается своим имуществом, материальными условиями жизни или успехами своих детей, таким образом, он вызывает зависть у окружающих. А зависть – это прямая потеря энергии.
Такие люди на аватарке свое фото меняют крайне редко. Либо это может быть картинка с какими-то предметами, надписями или животными. Они могут выкладывать фотографии на любые темы, не касающиеся их личной жизни.
Как узнать чужой IP-адрес социальной сети (VK, Одноклассники или Facebook)?
К сожалению, функционал социальных сетей не позволяет вычислить чужой IP напрямую. Для этого потребовалось бы взломать аккаунт этого пользователя, что не вполне законно и может повлечь за собой очень неприятные последствия. Поэтому мы не будем здесь приводить подобные инструкции. Можно попробовать спросить адрес у администрации ресурса, но обычно такие данные не раскрываются, если только вы не являетесь представителем правоохранительных органов.
Также не стоит забывать, что полученный вами после долгих поисков IP адрес может принадлежать какому-нибудь анонимайзеру или VPN сервису.
Законно ли проверять человека по открытым базам данных
Проверить по открытым базам можно любого человека. Если информация относится к общедоступной, то есть доступ к ней не органичен, для проверки достаточно иметь лишь доступ к интернету.
Чтобы получить сведения, доступ к которым по закону ограничен, потребуется основание — возбужденное уголовное дело, исполнительное производство и так далее
При этом неважно, кто ограничивает доступ. Сведения о номере мобильного телефона хранятся у оператора связи, сведения о банковских счетах — в банке, а информация о недвижимости — в едином государственном реестре прав на недвижимость, который ведет Росреестр
Все эти организации — и частные, и государственные — в России подчиняются одним и тем же законам.
Объясню на примере, как все это работает:
У Василия есть деньги на счете и дача в Подмосковье. Он не хочет, чтобы родственники узнали, сколько у него денег, поэтому скрывает эти сведения. Ни банк, ни супруга Василия не имеют права их разглашать — это персональные данные.
Но, допустим, правоохранительные органы подозревают, что Василий заработал состояние не честным путем, а на торговле наркотиками. А дачу вообще получил в качестве взятки. При наличии уголовного дела и банк, и Росреестр обязаны предоставить все сведения. Но не родственникам, а правоохранительным органам.
Если у Василия нет проблем с законом и он сам желает выложить выписки с банковских счетов и адрес дачи в соцсетях на своей страничке — никто ему не запретит. Сведения эти касаются только его, поэтому распоряжаться ими Василий может по своему усмотрению. В таком случае с информацией может ознакомиться любой человек.
ТИП 1: Люди, уверенные в себе.
Первый тип людей, который никогда не публикуют свои фото в соцсетях – это уверенные в себе люди. У них есть свое мнение, и они умеют говорить «НЕТ». Это успешные люди, которые смогли реализовать себя в жизни. Они имеют высокооплачиваемую работу или свой бизнес. Обладают прекрасной внешностью, материально обеспеченные, постоянно строят планы на жизнь и очень самодисциплинированны.
По их мнению, выставлять фотографии в соцсети – это бесполезная трата времени. Лучше потратить это время на более важные вещи, чтобы сделать свою жизнь более совершенной. Благодаря разумному использованию своего времени, эти люди и достигают больших успехов в жизни.
Их не интересует мнение других людей, так как они достаточно уверены в себе. Им «плевать» на то, что о них думают окружающие
Сами они также не интересуются жизнью других людей, так как все свое внимание уделяют своей собственной жизни
Как правило, такой тип людей на аватарку ставит первую понравившуюся картинку из интернета. Либо это может быть несколько или одна единственная фотография, загруженная во время создания личной странички.
Ищем посты с определенным типом контента
А эти операторы помогают отфильтровать на стене пользователя или сообщества самое интересное. Например, веселые опросы из 2006-2009 годов или треки в статусах человека со скрытыми аудиозаписями:
has:poll — опросы;has:album — фотоальбомы;has:note — заметки;has:photo — фотографии;has:audio — аудиозаписи;has:video — видеоролик;has:doc — прикрепленные файлы.
При использовании последнего оператора лента наполняется постами, к которыми прикреплены GIF-файлы. Если вам нужны сканы паспортов, готовые контрольные работы, образцы заполненных служебных документов, то их следует искать на странице поиска по документам.
Еще есть оператор has:graffiti, который работает довольно некорректно, но позволяет найти ностальгические приветы семилетней давности.
Правоохранительные органы
Последний в списке, но не последний по значению, метод поиска через полицию. Такие меры принимаются в самых крайних случаях, когда человек пропал. Для этого нужно прийти в отделение полиции, написать заявление и пропаже человека и ждать результатов. По личной просьбе можно попробовать поискать номер по имени и фамилии, в случае, если пропавший мог завести новый мобильный номер. Минус обращения в службы – это полное право сотрудников не сообщать номер заявителю. Такие данные сообщают только родителям или близким родственникам.
Для поиска номера телефона можно обратиться в правоохранительные органы
Такой способ не является игрушкой, ведь отвлекая сотрудников полиции от работы, они теряют время, которое можно было потратить на реально пропавших людей.
Редкий, но эффективный способ для поиска номера. Для поиска номера органы имеют собственные базы данных. Помимо пропавших людей таким способом производится поиск телефон человека, совершившего преступление.
Узнать номер телефона по фамилии и имени
Как можно найти человека по номеру телефона или узнать номер по фамилии и имени? Разные способы.
9 Total Score
Узнать номер телефона по фамилии и имени
Мы собрали для вас самые действенные способы, как можно узнать номер телефона по фамилии и имени человека. Надеемся, они будут вам полезны. Не согласны с рейтингом статьи? Тогда просто поставьте оценки на свое усмотрение и оставьте комментарии.
9Экспертная оценка
Достоверность информации
9.5
Актуальность информации
9
Раскрытие темы
9
Доступность применения
8
3.5Оценка Пользователей
Достоверность информации
6
Актуальность информации
8
Раскрытие темы
Доступность применения
ПЛЮСЫ
Есть несколько способов
МИНУСЫ
- Не все способы действенные
- Существуют нелегальные способы
|
Поиск по аккаунту TikTok
Поиск страниц Вконтакте(VK.com), Одноклассники(OK.ru), TikTok по фото лица.
sn0int — это полуавтоматический OSINT фреймворк и менеджер пакетов. Он был создан для профессионалов в области IT-безопасности и багхантеров, чтобы собирать информацию о конкретной цели. sn0int полуавтоматически обрабатывает общедоступную информацию и отображает результаты в едином формате для последующих расследований.Пакеты: — Аккаунты (Instagram, Github, Keybase, Twitch, Steam, npm, Soundcloud, Tiktok, Pornhub, Tellonym, Tinder, Fediverse, namechk, Chaturbate, Venmo, Patreon, Deviantart, Protondb, letterboxd, chefkoch, Periscope) — Криптовалюты- Домен — IP-адрес — Электронная почта — Номер телефона — Изображения, фото
Поиск по имени пользователя, хэштегу, полному имени или ключевому слову. Показывает метаданные пользователя.
TruePeopleSearch
Что нам нравится
-
Много бесплатных результатов.
-
Три способа поиска людей.
-
Фамилия не требуется.
Что нам не нравится
Рекламные ссылки сочетаются с реальной информацией.
TruePeopleSearch.com позволяет вам найти людей по имени, номеру телефона или адресу. Это одна из лучших поисковых систем для людей, потому что бесплатные результаты гораздо более детальны, чем на других сайтах.
Некоторые примеры бесплатной информации, которую вы можете увидеть здесь, включают текущий адрес человека , номера беспроводных и / или стационарных телефонов, возраст, предыдущие города, в которых он жил, родственники, адреса электронной почты , связанные имена и возможные партнеры.
Если записей много, TruePeopleSearch покажет возрастной фильтр, который можно использовать для сужения результатов.
Если вы хотите платить за дополнительные результаты, на странице каждого человека есть ссылка, которая приведет вас на другой сайт, чтобы купить полный отчет.
Найти человека по фото и узнать информацию о нем по фотографии
Описание способа поиска человека по фотографии: вам потребуется фотография, желательно в хорошем качестве. Вы можете выдернуть фото из аватарки соцсетей или мессенджера. Лучше сохранить именно файл, но если вам это сложно, то можно сделать скриншот фотографии человека и обрезать его. Сохраните фото на компьютере или в памяти телефоне.
Для поиска человека по фото воспользуйтесь сервисом Яндекс “Картинки”

Или «Google картинки» — он ищет человека по фото немного хуже чем Яндекс, вероятно потому что база русских сайтов с фото у Яндекса больше, но смысл обеих сервисов одинаковый.

Ввести адрес фотографии (URL) или загрузить ее непосредственно с компьютера или телефона.

Далее система найдет все похожие картинки, а также по возможности выдаст ссылки на те социальные сети и платформы, где она «засветилась» — из соцсетей вы узнаете настоящее имя человека на фото, его друзей и интересы.

Также «Гугл» поможет определить тематику снимка, перевод текста на изображении и, если будет доступно, то даже имя самого человека.
Также можно сделать и на телефоне в приложении Яндекс. Нужно зайти и кликнуть на значок камеры в поисковой строке, а потом выбрать фото человека из галереи вашего телефона.

После этого поисковик выдаст все похожие снимки, а также ссылочную массу, где, так или иначе, встречалась эта фотография. Это могут быть соц. сети, платформы по поиску работы, развлекательные и информационные порталы. Однако некоторые снимки имеют недостаточное качество или неудачную экспозицию. Например, чтобы найти человека по фото, который имеет большую, шикарную бороду, изображен в шляпе, очках или каким-то другим способом закрывает свое лицо, придется пересмотреть немалое количество картинок, чтобы отыскать нужную.
Также существуют и сторонние сервисы по поиску людей. Например, мобильная программа FindFace. Алгоритм действий в этом случае будет такой же, как и в «Гугле» или «Яндексе». К тому же у вас будет возможность подключить фильтр (возраст, пол, статус, географическое положение), чтобы отбросить ненужные изображения.
Узнать о недвижимости человека — какие квартиры, дома, земля принадлежат
Бывают случаи, когда люди утверждают, что им принадлежит какой-то объект, под который они хотят оформить займ, кредит или занять деньги под залог этой недвижимости. Здесь также существует государственная открытая база, где можно узнать официальную информацию об объекте недвижимости: квартире, гараже, даче и прочее. Для осуществления поиска необходимо зайти на портал Росреестра или Госуслуг и получить выписку из ЕГРН об основных характеристиках и зарегистрированных правах на объект недвижимости.
Для этого вам потребуются данные об объекте недвижимости: кадастровый номер. Стоит отметить, что данная услуга предоставляется платно и потребует некоторого времени. Однако в результате вы получите подробную информацию о праве собственности, наличии каких-либо ограничений, наложенных на объект недвижимости и другую полезную информацию.
Поиск человека в поисковых системах «Яндекс» и «Гугл» используя хитрости поиска
Много интересного можно узнать с помощью обычного поиска в Яндексе или Гугле. Просто введите запросов по одной из формул:
Однако часто, система выдаст список из сотен сайтов, где так или иначе, встречается искомые фамилия или имя, но относящиеся к другим людям. Найдутся социальные сети, государственные реестры, сайты миграционной службы МВД РФ и так далее. Чтобы конкретизировать запрос и получить более точный результат поиска именно про искомого человека, используйте настройки поиска и операторы.
- Если искомое лицо живет в другом городе — задайте в Яндексе или Гугл это регион. По-умолчанию поиск осуществляется в вашем регионе.

- Символ « + ». «Плюс» говорит поисковику о том, что идущее за ним слово обязательно должно присутствовать на странице. Например введите так: “+Андрей +Иванов +МГУ
- Символ « — ». «Минус» помогает исключить слова, чтобы поисковик не показывали страницы, содержащие указанные минус-слова. Например, когда у искомого человека есть более “звездный” тёска, и информация о звезде забивает всю выдачу, можно попробовать отфильтровать её так:
+Александр +Иванов -певец -музыкант -песни -биография +МГУ
- Кавычки помогают найти страницы с точным совпадением введенного вами запроса: “Андрей Иванов”.
- Звездочка, заменяет забытое слово или несколько слов. Например, если вы забыли отчество, введите так: “Александ * Пушкин”.
- Спецсимвол « | ». Вертикальный разделитель — это синоним слова «или». Он говорит поисковикам о том, что вас интересует или первый вариант, или второй. Например, когда фамилию вы помните не точно, вводите: Андрей Иванов|Ивантеев|Ивлев.
- site: поиск на конкретном сайте. Дает команду Яндексу искать документы, опубликованные на определенном хостинге.
Андрей Иванов МГУ site:vk.com
Как стать анонимнее со смартфоном
В браузере смартфона нужно не только чистить Cookie, но и следить за тем, какую информацию о вас передают приложения. Мобильные операционные системы помогают отслеживать данные, которые собирают сервисы.
Если у вас Айфон. В iOS 14.5 появилась функция App Tracking Transparency, с помощью которой можно запретить отслеживание данных на уровне системы. Если приложение использует рекламный идентификатор устройства, то оно должно описать, зачем это делает, и спросить у пользователя разрешение.
Всплывающее окно с запросом возникает при первом открытии приложения. У пользователя есть выбор: «Попросить не отслеживать» и «Разрешить». Отказ никак не скажется на работе приложения, но учтите, что реклама не исчезнет — просто станет не персонализированной.
Если хотите отключить отслеживание в уже установленных приложениях, зайдите в «Настройки» → «Конфиденциальность и безопасность», выберите пункт «Отслеживание».
Можно отключить запросы на трекинг полностью или настроить разрешение для каждого отдельного приложения
Если у вас Android-смартфон. С 2013 года на телефонах существует специальный рекламный идентификатор. Его задают сервисы Google Play, чтобы отслеживать привычки и увлечения пользователей. Если хотите сообщать меньше информации о себе, идентификатор можно сбросить.
Зайдите в «Настройки» → Google → «Реклама» → «Сбросить рекламный идентификатор» или «Удалить рекламный идентификатор». В первом случае вся информация очистится и появится новый идентификатор, во втором — приложения не смогут использовать его для персонализации рекламы.
По правилам магазина Google Play приложения могут использовать только этот идентификатор, но многие сервисы нарушают запрет — и отследить это удается не всегда. При этом просто запретить доступ к идентификаторам невозможно, так как их используют не только для рекламы.
Поиск по никнейму
WhatsMyName — это не просто сервис, а целый комбайн, который ищет по 280 сервисам!
WhatsMyName
Здесь можно сортировать сервисы по категориям, а еще есть возможность экспортировать результат поиска (URL найденных профилей) в нескольких форматах.
Сервис Usersearch.org предоставляет поиск не только по популярным соцсетям, но и по тематическим форумам и сайтам знакомств.
USERSEARCH.ORG
SuIP.biz — постоянно обновляемая и обширная база сервисов с удобной выдачей. Время проверки — где‑то одна‑две минуты. Минус — деления на категории нет.
suIP.biz
По завершении поиска можно скачать отчет в формате PDF.
— сервис с быстрой проверкой по популярным и не очень сервисам. У него в базе встречаются интересные тематические сайты, вроде MyAnimeList и Last.fm.
InstantUsernameSearch
Checkuser ищет по небольшому списку сайтов, а кроме того, позволяет проверять занятость доменного имени.

На сам поиск уходит примерно минута. Единый список ссылок из результатов получить нельзя.
Namechekup использует обширный список сервисов для проверки, которая, кстати, не занимает много времени.

Получить все ссылки разом здесь тоже нельзя.
Список веб‑сервисов у Namecheckr небольшой, но и проверка очень быстрая. Сами сервисы по большей части популярные и не очень соцсети. Проверяет и некоторые домены.

Отдельно существует сервис‑двойник под незамысловатым названием Namech_k. Он проверят упоминание конкретного юзернейма по десяткам сайтов. К тому же у сервиса есть свой API, чтобы можно было вызывать из скриптов.
Namech_k
В репозитории нашего соотечественника (и автора статьи в «Хакере») Soxoj есть большой список проверок, которые могут быть полезны для интернет‑розыска, и сервисов поиска по никнейму — спасибо ему! Здесь собраны такие утилиты, как Sherlock, Maigret, Snoop, sherlock-go и Investigo, каждая из которых зарекомендовала себя как неплохой инструмент для поиска и сбора открытых данных.
Чек‑лист Soxoj
Отдельно хотелось бы выделить и упомянуть утилиту Maigret.
Maigret
Она позволяет собирать досье на человека по имени пользователя, проверяя наличие учетных записей на огромном количестве сайтов (более 2300) и собирая всю информацию с доступных страниц. Не использует никаких ключей API. Это, кстати, форк другой OSINT-утилиты — Sherlock. Обрати внимание, что по умолчанию поиск запускается не по всем сайтам, а только по 500 самых популярных.
info
Читай также: «Пробей меня полностью! Кто, как и за сколько пробивает персональные данные в России», «Боты атакуют. Тестируем телеграм‑боты для поиска персональных данных»
Какие данные можно узнать по ФИО
Из различных источников можно узнать:
- действителен ли паспорт интересующего лица;
- находится ли он в розыске МВД или нет;
- заведено ли на него исполнительное производство, провести по картотеке ФССП проверку задолженности по фамилии;
- признан ли он банкротом или был участником дела о банкротстве;
- числится или нет в списках экстремистов;
- его ИНН;
- наличие или отсутствие собственного бизнеса;
- наличие залогов на имуществе;
- наличие задолженностей по налогам, штрафам и т.д.

Сведения пригодятся для принятия предварительных решений – о приеме на работу, займе, купле-продаже имущества, аренде и т.д.
Поиск человека, зарегистрированного на сайтах знакомств
Популярные порталы для онлайн-встреч дорожат данными своих клиентов. Никто как администраторы сайтов не знает, сколько скандалов вызывают раскрытые профили зарегистрированных пользователей. Поэтому на порталах вы не встретите возможности идентифицировать людей. Иногда нет возможности даже искать людей по имени и фамилии. Но есть другая полезная для нашей темы особенность у таких сайтов – они позволяют индексировать изображения. Те в свою очередь доступны поисковым системам.
Что нужно сделать, чтобы узнать сайты знакомств где зарегистрирован человек по фото:
- Необходимо найти фотографию (а лучше несколько) человека, которого вы хотите найти;
-
Открываем главную страницу поисковой системы Яндекс;
- Выбираем вкладку «Картинки»;
-
В строке выбираем иконку с фотоаппаратом;
-
Вверху выбираем кнопку «Выберите файл» и на устройстве укажите изображения человека, которого нужно найти;
-
В правой части формы находится строка для ввода адреса в Интернете. Ссылку на фото человека можно скопировать и вставить в неё;
-
Рассмотрите результаты в правой части поисковика. Здесь находятся все картинки, люди на которых максимально похожи на человека из предоставленного экземпляра изображения.
Ниже добавленной картинки появятся также адреса в глобальной сети с такими же или похожими людьми. С помощью этих результатов можно найти человека на фото. Используйте разные фотографии с разными ракурсами. В поисковых предложениях открывайте ссылки на социальные сети и сайты знакомств.




























